Terugblik op gisteren: een bijzondere weerdag

Bericht van: Jan (Nijmegen) , 14-08-2024 10:57 

Gisteren was in meerdere opzichten een bijzondere dag. Een korte terugblik vanuit Nijmegen. 

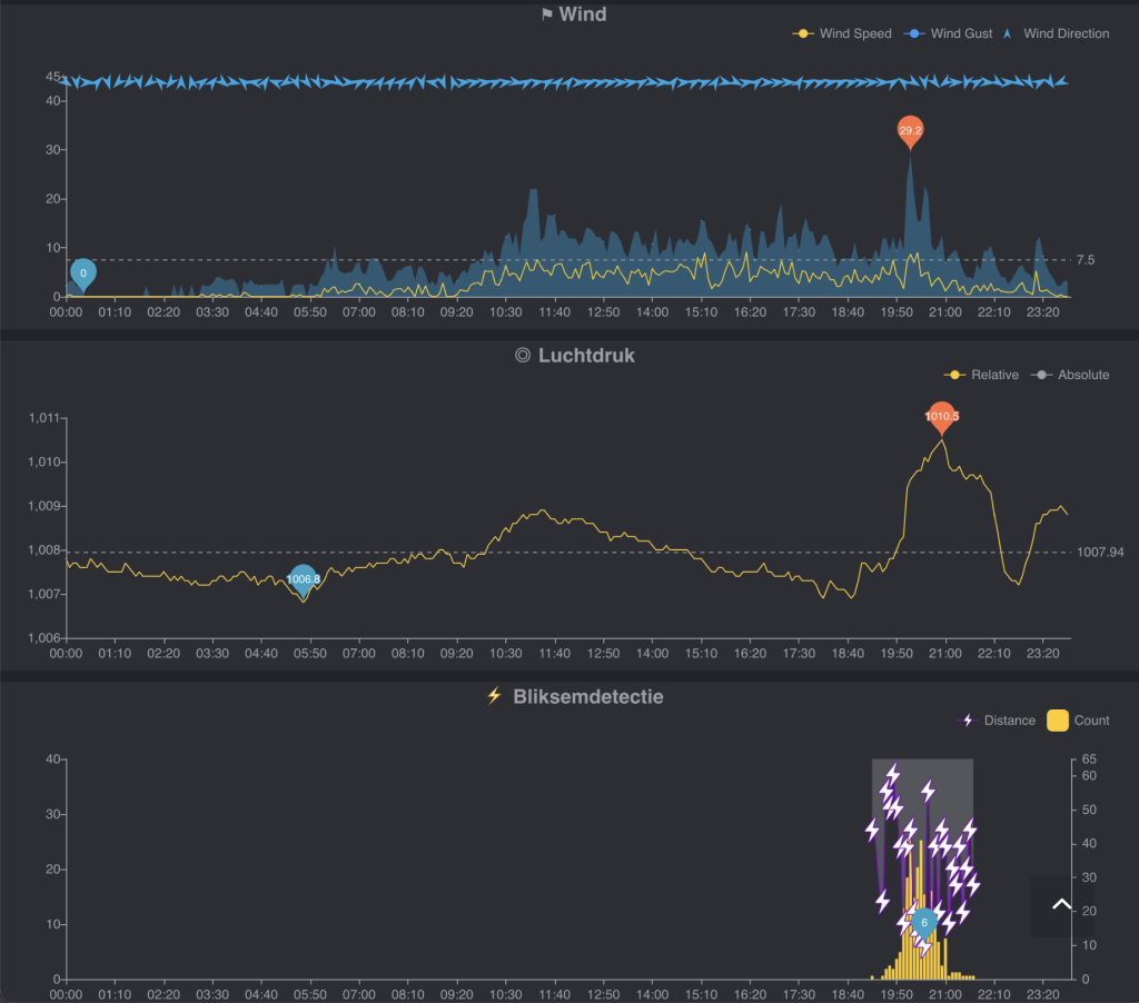
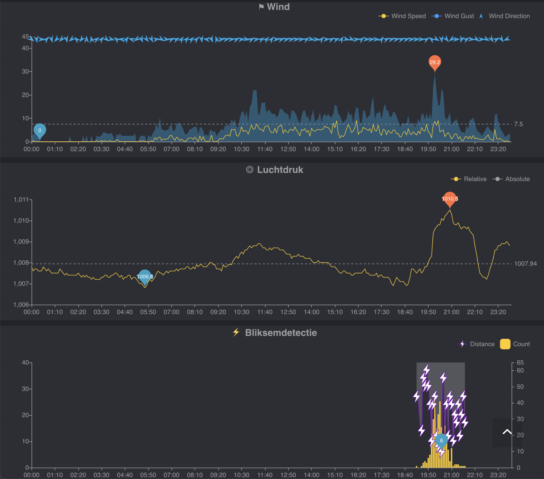
De minimumtemperatuur 's nachts bleef steken op 22,9 graden, wat al om 01.54 gehaald werd. Vlak daarna was er sprake van een heat burst, waarbij de temperatuur weer steeg tot 24,4 graden - misschien veroorzaakt door de uitstervende buien boven Noord-Frankrijk en België die nacht. 

Overdag steeg de temperatuur naar forse waarden, maar het was vooral het dauwpunt dat opviel. De maximum dauwpunttemperatuur werd gehaald rond 5 uur en piekte op 24.8 graden. Een nieuw record voor mijn weerstation, waarmee ik sinds 2015 gegevens verzamel. De onweersneus was ook goed te zien.

Aan het begin van de avond ontstonden er flinke buien boven Duitsland, die langzaam onze kant optrokken. Ik ben nog op pad gegaan, maar de buien 'draaiden' een tijdje om Nijmegen heen, waardoor ik uiteindelijk geen goed zicht kreeg op de (matig ontwikkelde) shelf die overtrok. In totaal viel er op mijn weerstation 10,3 mm. 

Deze foto is gemaakt met een DSLR op statief met een 10-stops ND-filter (daarom de beweging in het groen):

 

 Deze foto's zijn gemaakt met mijn iPhone (met een app iLightningCam). Werkt best goed, maar zijn op lage resolutie en de 'paarse' kleuren van de bliksem en overbelichte bewolking vind ik niet heel mooi. 

En nog een timelapse vanaf statief.



Bericht laatst bijgewerkt: 14-08-2024 11:05
https://www.flickr.com/photos/30155994@N02/

Terugblik op gisteren: een bijzondere weerdag   ( 1380)
Jan (Nijmegen) ( 14m) -- 14-08-2024 10:57
Re: En hoeveel mm’s? Hier 18,4mm en zeldzaam veel onweer! Vandaag PW w   ( 289)
Jan (Nijmegen) ( 14m) -- 14-08-2024 11:04
Re: Terugblik op gisteren: een bijzondere weerdag   ( 442)
Hein (Rhoon/Schiedam) -- 14-08-2024 11:20
En zo was 't.. prachtige beelden toch..   ( 357)
Bela (Bergen op Zoom) -- 14-08-2024 11:47
  Hier is er niks gebeurd, och jawel 0,1 mm neerslag  
Marcus (Sleidinge) ( 6m) -- 14-08-2024 11:35
Nice. Hier een saaie weerdag -🙂   ( 221)
Gert (S-L-Houtem in O-Vl) -- 14-08-2024 11:38
Re: hier gisteren een geweldige lichtshow maar helaas bijna geen regen   ( 286)
Hein (Rhoon/Schiedam) -- 14-08-2024 12:01