Aarschot dit jaar 251 mm

Bericht van: Koen (Aarschot) , 28-07-2025 14:37 

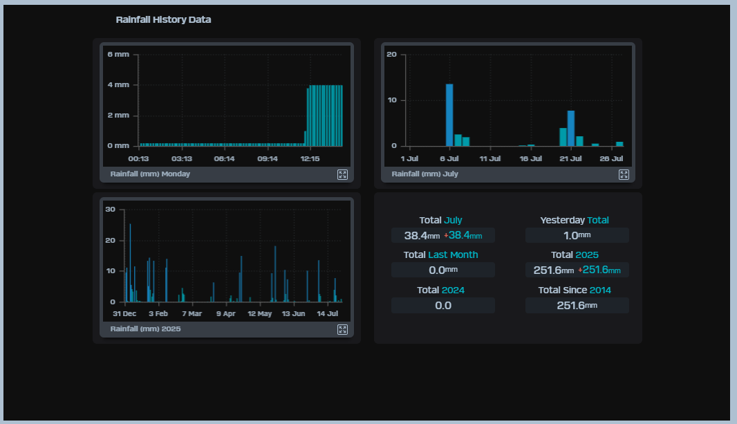
In het centrum is het dus ook aan de droge kant met ongeveer de helft van de normale hoeveelheid neerslag. Misschien merken jullie in het westen ook aan sommige boomsoorten dat ze verkleuren en de bladeren al wat beginnen te vallen? 



Het zonnige droge westen - 20,2 graden   ( 832)
Bart (Veurne) -- 28-07-2025 13:24
Wisselend bewolkt, Tact 19.5°, matige NW, kan beter. 2.9 mm, juli 48   ( 134)
Wouter (Heist aan zee) ( 1m) -- 28-07-2025 13:27
Op naar een recorddroge 6-maandse in onze regio's.   ( 230)
Dimitri (Oostende) -- 28-07-2025 13:29
  Zelfs januari was hier 1 mm te droog. Juli is nu tweede natste maand..  
Wouter (Heist aan zee) ( 1m) -- 28-07-2025 13:33
Re: Op naar een recorddroge 6-maandse in onze regio's.   ( 175)
Miguel (Varsenare) ( 15m) -- 28-07-2025 13:42
Hier 152,6 mm vanaf 1 februari tot en met nu   ( 135)
Bart (Veurne) -- 28-07-2025 13:56
Re: Hier 152,6 mm vanaf 1 februari tot en met nu   ( 105)
Miguel (Varsenare) ( 15m) -- 28-07-2025 14:00
Aarschot dit jaar 251 mm   ( 145)
Koen (Aarschot) ( 16m) -- 28-07-2025 14:37
Re: Aarschot dit jaar 251 mm   ( 82)
Miguel (Varsenare) ( 15m) -- 28-07-2025 14:54
  Scheelt weinig Miguel 314mm jaarsom YTD  
Stefan (Winsum) -- 28-07-2025 14:52
Hier is het echt 'Jantje lacht, Jantje huilt'...   ( 307)
Tom (Bennekom-W) ( 15m) -- 28-07-2025 13:35
Hier Sint Jantje lacht vanuit de minaret / kathedraal   ( 268)
Stan (Oss) ( 7m) -- 28-07-2025 13:44
Hier dumpte het rode pitje 4,2mm en verdubbelde de dagsom naar 8,4mm   ( 105)
Justin (Ede) ( 28m) -- 28-07-2025 14:00
Wat opklaringen   ( 202)
Peter (Wiltz -Luxemburg) ( 381m) -- 28-07-2025 13:35
Het micro-klimaat rondom Veurne begint echt te verbazen   ( 355)
Linda (Amsterdam) -- 28-07-2025 13:49
  altijd welkom 😀  
Bart (Veurne) -- 28-07-2025 13:52
Re: altijd welkom 😀   ( 149)
Hein (Rhoon/Schiedam) -- 28-07-2025 14:27
Leuk stadje inderdaad, maar mensen zijn er nogal optimistisch over zon   ( 231)
Wouter (Heist aan zee) ( 1m) -- 28-07-2025 13:56
Prachtige zomerdag, Tact 20,4°C   ( 126)
Jan Gerke (Damwoude) -- 28-07-2025 13:59
Topdag inderdaad   ( 81)
Jan (Workum, FRL) -- 28-07-2025 15:30
Strand Oostende 20,1°C / Strandwater 21,3°C / Jabbeke zon-wolk 20,4°C   ( 110)
Miguel (Varsenare) ( 15m) -- 28-07-2025 14:02
Komen en gaan van buien   ( 175)
Frank (Doetinchem) ( 14m) -- 28-07-2025 14:12
Geen vuiltje condens aan de lucht   ( 294)
Stan (Oss) ( 7m) -- 28-07-2025 14:20
Prachtig!   ( 91)
Miguel (La Rábita, Granada) ( 8m) -- 28-07-2025 15:32